# Usage dashboard
Customers on Workato's usage-based pricing model, effective in February 2024, can access the Billing and usage page by selecting Usage in the side navigation bar.
Refer to your organization's pricing plan and contract, or contact your Customer Success Representative to learn more.
# Usage
The Usage dashboard provides an overview of your workspace consumption. It enables you to monitor and analyze usage patterns for improved visibility, tracking, and data-driven decision-making. It displays metrics on billable task usage, active on-prem agents (OPAs), high-volume recipes (HVRs), and other key factors across your workspace. These metrics help you manage usage, optimize resource utilization, and plan effectively.
Key features of the dashboard include the following:
Aggregate and detailed views
Analyze billable tasks both in total and by individual asset types.
Time interval visualization
View data over different periods (weekly, monthly, cumulative) and group by specific asset types to detect usage trends and spikes.
HVR recipe details
Offers detailed information about your high-volume recipes, including the recipe name, current tier, environment, conversion date to HVR, and the number of non-billable tasks used.
View task usage and HVRs
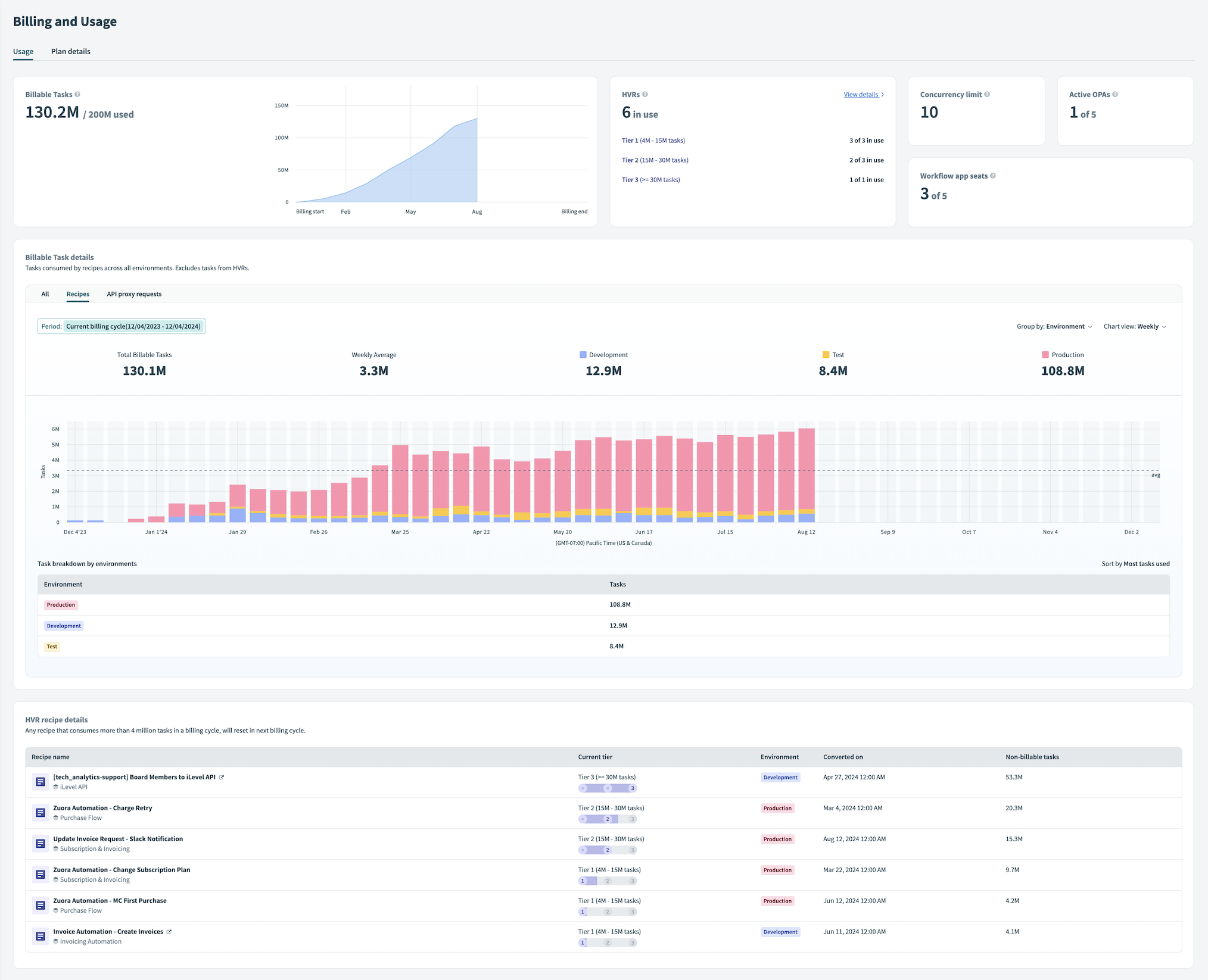
# Billable Tasks
The Billable Tasks graph visualizes the number of tasks consumed by recipes and API proxy requests across all environments, excluding high-volume recipes (HVRs). It displays the total number of billable tasks available under your platform plan and tracks their usage from the start to the end of the billing cycle.
Billable Tasks graph
# HVRs
The HVRs section displays the number of high-volume recipes currently in use. A high-volume recipe consumes more than four million tasks in a billing cycle and resets in the following cycle. HVRs are categorized into the following tiers:
- Tier 1: Recipes that consume between 4 million and 15 million tasks
- Tier 2: Recipes that consume between 15 million and 30 million tasks
- Tier 3: Recipes that consume more than 30 million tasks
HVRs section
# Concurrency limit
The Concurrency limit section displays the maximum number of recipe jobs that can be processed simultaneously.
Concurrency limit section
# Active OPAs
The Active OPAs section displays the number of on-prem agents with active status in the workspace.
Active OPAs section
# Workflow app seats
The Workflow app seats section displays the total number of end users authorized to use apps created with Workflow apps, excluding builders.
Workflow app seats section
# Billable Task details
The Billable Task details section provides an overview of the tasks consumed by recipes and API proxy requests across all environments, excluding tasks from HVRs. It displays the total number of billable tasks and the monthly average of tasks used.
Billable Task details
# Tabs
You can navigate between the following tabs:
- All
- Recipes
- API proxy requests
# Chart view
Configure the Chart view to display billable task details over the following periods:
- Weekly
- Monthly
- Cumulative
Hover over the chart to view the exact number of billable tasks consumed during a specific time period.
Hover over the chart to view billable tasks consumed during a specific time period
# Task breakdown by
In the Task breakdown by section, you can view a detailed breakdown of tasks by the asset you choose. Assets are sorted automatically by the highest task usage.
Task breakdown by section
Configure your view by modifying the Group by option. Available options vary based on the selected tab:
# All
- All
- Environment
# Recipes
- Recipe
- Project
- Environment
# API proxy requests
- API proxy group
- API proxy endpoint
- Environment
# HVR recipe details
The HVR recipe details section provides information about your high-volume recipes. It lists the recipe name, current tier, environment, conversion time and date to HVR, and the number of non-billable tasks the recipe uses.
HVR recipe details
The Current tier column displays the status of each recipe, allowing you to monitor how much capacity has been used within the current tier.
# Plan details
The Plan details tab provides information about your current billing cycle, renewal date, and platform plan. You can view the features included in your plan and any additional capacity purchased.
# How to access the usage dashboard
Complete the follow steps to access your usage, plan, and billing details in Workato:
Select Usage from the side navigation bar.
Click Usage to view consumption, or Plan details to view an overview of your plan.
View task usage and HVRs
This page displays billable task usage, active OPAs, HVRs, and other key metrics across your workspaces. Learn more about the Usage dashboard.
Last updated: 10/14/2025, 4:38:57 PM
View all billable task details
View billable task details for recipes
View billable task details for API proxy requests
Weekly chart view
Monthly chart view
Cumulative chart view